航驰自动化
首页
Home
关于航驰
Nav
技术与产品
Nav
资讯中心
Nav
联系我们
Nav
航驰简介
企业文化
技术团队
资质荣誉
工业点火及火焰检测
工业燃烧器
点火控制系统
工业自动化系统
HANGCHI AUTOMATION
TEL:
0311-85245559
产品分类
工业点火及火焰检测
高能点火装置
火焰检测器
工业燃烧器
火炬燃烧器
烘炉燃烧器
点火气枪
气燃烧器
自吸式气燃烧器
点火控制系统
锅炉点火系统
管式炉点火系统
加热炉点火系统
焦炉集气管放散点火
工业自动化系统
工业自动化仪表盘\柜\台\箱
循环水控制系统
废水处理控制系统
工业空调控制系统
干熄焦DCS系统
工业自动化系统
当前条件:
幻灯片
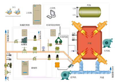
锅炉FSSS系统
系统通过不断的逻辑运算,当判断某一运行状态对设备或人身安全产生威胁时,系统自动发出报警信号或主燃料跳闸信号(MFT),同时通过各种联锁和顺控功能,使相关设备按照预设程序执行相关操作和处理,以保证锅炉和设备及人身安全,并提供首跳的相关信息,以便事故的查找和分析。
烘炉燃烧器
火炬燃烧器
火焰检测器
加热炉点火系统
焦炉集气管放散点火系统
内窥式火检导管
气燃烧器
外窥式火检导管
循环水控制系统
上一页
1
2
3
下一页
石家庄航驰自动化技术有限公司
地址:石家庄市高新区天山大街266号
邮编:050035
电话:0311-85245559
电子邮箱:sjzhczdh@126.com
航驰简介
企业文化
技术团队
资质荣誉
关于航驰 技术与产品
资讯中心
联系我们
工业点火及火焰检测
工业燃烧器
点火控制系统
工业自动化系统
企业动态
行业咨询